Analitik Produk untuk Kreator
18/03/2026
Artikel ini menjelaskan cara menggunakan analitik Produk. Dengan fitur ini, Anda bisa mengenali produk dengan pendapatan terbesar, komisi terbanyak, hingga yang paling sering diminta pengembalian dananya untuk mengoptimalkan strategi produk Anda.
Poin UtamaMengetahui informasi GMV, komisi, trafik, dan pengembalian dana produk yang Anda jual
Mengenali Video dan Siaran LIVE yang menghasilkan penjualan produk terbanyak
Mendapatkan data mengenai penyebab penjualan turun dan peminat produk yang Anda promosikan

Cara menggunakan Analitik Produk
Mengetahui metrik produk yang laris - temukan produk yang menghasilkan pendapatan terbesar, komisi terbanyak, hingga yang paling sering diminta pengembalian dananya untuk mengoptimalkan strategi produk Anda.Analisis produk secara mendalam - klik produk untuk melihat indikator performa utamanya.
Mengenali performa produk dari beragam channel - lihat channel (LIVE, video, atau showcase) dengan konversi terbesar.
Analisis corong konversi - Bandingkan tingkat konversi berbagai produk untuk mengetahui produk yang kurang laris sehingga performanya dapat digenjot.

Aplikasi
Buka: TikTok Shop Creator Center > dataAkan muncul data hari ini dan 7 hari terakhir. Klik [>] pada metrik untuk membuka halaman Data.Bagian Metrik utama berisi ringkasan performa keseluruhan Anda selama periode yang dipilih. Bagian ini terdiri dari dua tab: Gambaran Umum dan Komisi. Anda bebas beralih antara keduanya.
| ![]() ![]() |
| Opsi waktuAnda bisa melihat data dari [Hari Ini], [Kemarin], [7 Hari Terakhir], atau waktu [Kustom].ProdukJika Anda mengklik [Produk], halaman ringkasan produk akan terbuka. Isinya adalah semua produk yang Anda promosikan beserta metriknya.Performa ProdukBagian ini berisi metrik GMV, Estimasi Komisi, dan Produk yang terjual untuk produk terlaris Anda.Terdapat juga rating Poin Kualitas Promosi (PQP). Ini adalah sistem poin 5 bintang (0 yang berarti gawat hingga 5 yang berarti luar biasa). Sistem ini dirancang untuk membantu kreator memilih toko dan produk yang lebih tepercaya serta berkualitas sebagai materi promosi kepada para pengikutnya. | ![]() |
| Performa ProdukDi sini ditampilkan daftar produk semua produk Anda serta metrik utama seperti GMV, Perkiraan Komisi, dan Item terjual.Produk TeratasAnda bisa menemukan produk terlaris dengan mudah di sini guna mengenali produk yang cocok dengan basis audiens Anda. Sebagai hasilnya, Anda bisa mendapatkan komisi.Daftar produkAnda bisa lebih mudah menemukan produk dengan memasukkan namanya di bilah pencarian. | ![]() ![]() |

Streamer desktop
- Peringkat Produk & Daftar Produk
Buka: Streamer Desktop > Kompas Data > Analisis ProdukDi halaman ini, Anda dapat menggunakan:Daftar Produk
Ekspor Data
Cari Produk Mencari produk tertentu dengan cepat berdasarkan nama produkDi sini, GMV dan Perkiraan Komisi dihitung menggunakan prinsip Atribusi Berbasis Komisi. Artinya, GMV yang ditampilkan di sini memperhitungkan GMV yang berasal dari promosi afiliasi. Tujuannya adalah untuk memastikan keakuratan komisi yang dibayarkan kepada Anda melalui Program Afiliasi. | ![]() |
Buka: Streamer Desktop > Kompas Data > Peringkat ProdukDapatkan data seputar performa produk dari aneka dimensi, seperti Pendapatan, Komisi, Video produk, dan jumlah pengembalian dana.
| ![]() |
- Detail produk
| Detail ProdukBerisi informasi suatu produk. Ini mencakup status penjualan, data pendapatan/pengembalian dana/trafik, dan indikator kualitas beragam channel; | ![]() |
| Performa produkMenampilkan detail performa pendapatan, pengembalian dana, dan trafik produk berdasarkan semua channel atau channel LIVE/video/jendela tertentu. | ![]() |
Analisis channel pendapatanMelihat channel berdasarkan total penjualan setiap produk.
| ![]() |
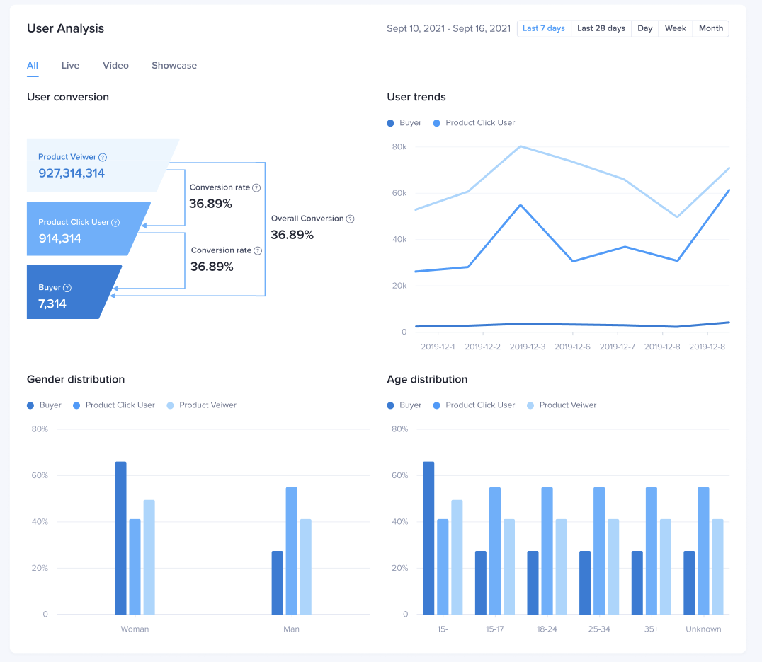
| Analisis konversi penggunaMenampilkan jumlah pengguna dan tingkat konversi setiap tahap dalam corong konversi, yaitu tayangan produk - klik - pendapatan. Data ini dapat dipisah berdasarkan channel:Tren penggunaTersedia data tren pengguna untuk setiap jenis channel LIVE/video/showcase dan aktivitasnya dalam tahap tayangan/klik/pendapatan.Profil penggunaMenampilkan data demografi setiap channel di setiap tahap dalam corong konversiMenampilkan juga perbandingan profil pengguna pada berbagai tahap tayangan/klik/pendapatan. | ![]() |

FAQ
- Mengapa tidak ada data modul profil pengguna dan indikator UV saat memilih rentang waktu kustom?
Saat memilih rentang waktu kustom, modul analisis pengguna tidak akan ditampilkan. Sebaiknya tampilkan analisis pengguna dengan rentang waktu 7 hari terakhir, 28 hari terakhir, atau hari, minggu, dan bulan tertentu.












